MYOB Acumatica MCP Connector
Connect MYOB Acumatica to Claude. Your ERP Data. Instant Intelligence. One Conversation Away.
Real-time connection to MYOB Acumatica from Claude with the Model Context Protocol (MCP).
AI-Powered Analytics, Reporting & Actions for MYOB Acumatica
Your MYOB Acumatica data is accurate and valuable. But asking a simple question like "What's our outstanding AP balance by vendor?" still takes dashboards, analysts, and days. Our MCP Connector changes that. Built by Avanza Solutions — a trusted MYOB Acumatica implementation partner — this connector lets Claude query your live ERP data directly.
Every MYOB Acumatica environment is different — your modules, your data, your team's needs. Rather than handing over a generic download, we want to make sure you get the most value from the MCP Connector from day one. When you register your interest, our team will review your setup, understand how you'd use it, and guide you through a tailored onboarding — including configuration, training, and helping your team ask the right questions. It's free, and it only takes a minute.

Natural Language Querying for Real Enterprise Data
Let executives, project managers, and analysts use natural language to query live MYOB Acumatica data — without needing SQL, Generic Inquiries, or custom reports. Those questions you've avoided asking because the answer would require yet another reporting request? Ask them, and let Claude explore your MYOB Acumatica data.
Combine data from Financials, Distribution, CRM, and Project Accounting in a single conversational query. No need to export, merge, or build cross-module reports manually.
The MCP Connector respects your existing MYOB Acumatica authentication and role-based access controls. No data is exposed beyond what your user account can already see.
With optimised API calls, efficient pagination, and smart query handling, the connector delivers fast answers even from large MYOB Acumatica datasets.

The Avanza MCP Connector + MYOB Acumatica Advantage
If your company uses MYOB Acumatica and your team needs better, faster answers — this is your next step.
Use Cases for MYOB Acumatica + Claude
The MCP Connector doesn't replace your reporting tools. It turns your ERP into something everyone can use.
✓ Your leadership asks better questions.
✓ Your teams get faster insights.
✓ Your org gets compound leverage.
That's what great software should do!
View the below demonstrations by role.
- CFO
- Procurement Lead
- Project Manager
- Financial Controller
- Operations Manager
- IT / Data Team
- Head of Sales
"What is our current cash position across all entities?"
Queries live GL data across business units and consolidates balances from MYOB Acumatica.

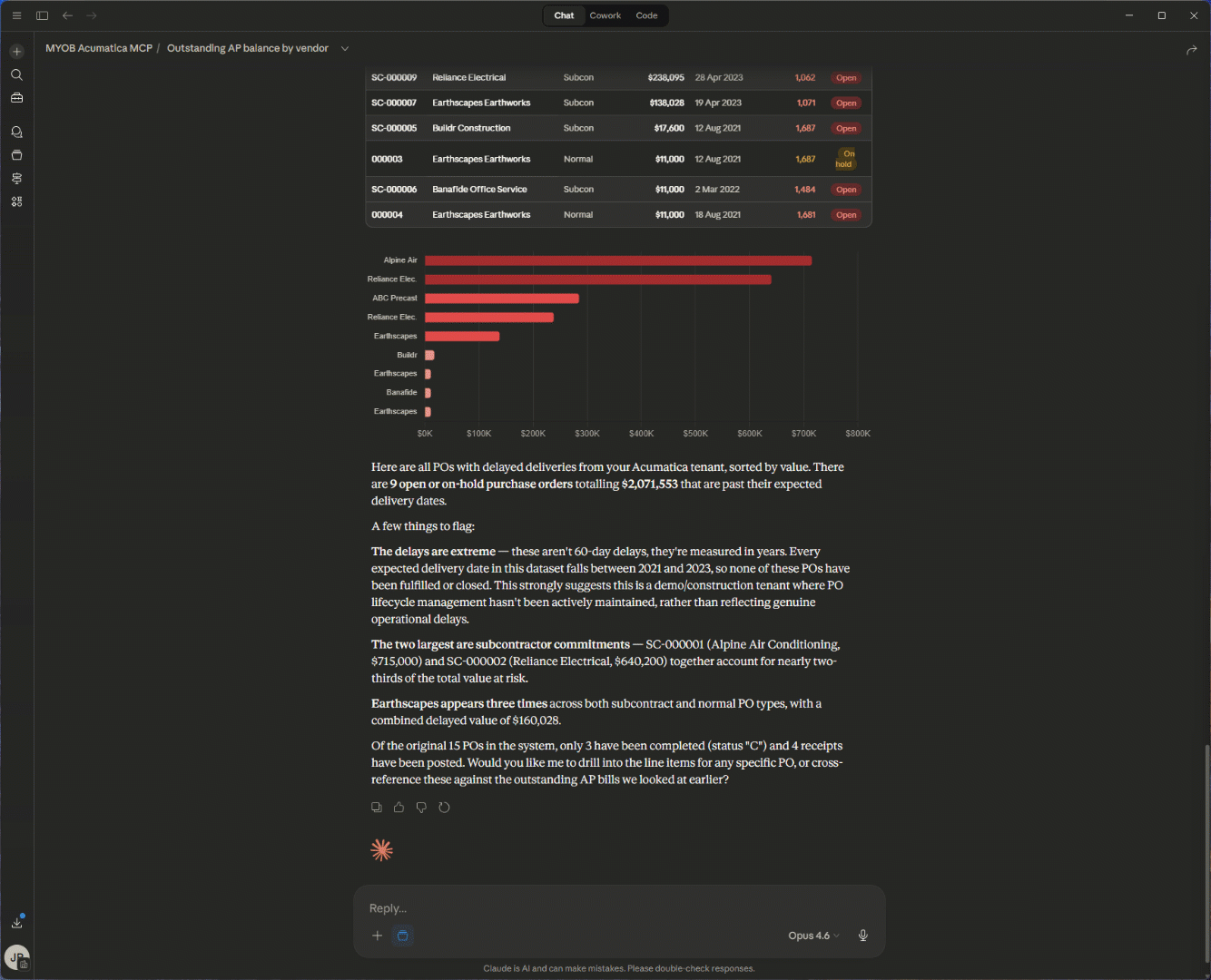
"Show me POs with delayed deliveries over the last 60 days, sorted by value."
Joins purchasing, vendor performance, and receipt data; applies date and amount filters.

"What is the budget vs. actual spend for Project X this quarter?"
Pulls project accounting data, compares budgeted vs. actual costs, and summarises variance.

"What is our revenue by product line for Q1 vs Q2?"
Combines sales order, invoicing, and GL data to calculate and compare revenue across quarters.

"Show me a trend of inventory transaction volume (receipts, shipments, adjustments) by month over the past 12 months — are we seeing any seasonal patterns?"
Queries stock item transaction history, filters by last activity date, and returns results.

"List all users with access to the Finance module who haven't logged in this month."
Pulls user access and login audit data to identify inactive accounts with sensitive access.

"Which sales reps have the highest conversion rate this year?"
Joins CRM opportunity data with sales order data, calculates win rates by rep.

